康明斯Ecofit尿素泵
1.卡友:建压失败,尿素泵有问题吗?
小维:每个尿素泵都有自身的弊端,康明斯Ecofit尿素泵最大弊端就是建压失败,导致建压失败常见的原因是尿素罐不干净,导致泵内部电机下面的进液滤网堵塞,短时间解决的办法是用气反吹,清洗滤网。带有液位传感器的尿素滤网堵塞不是太严重,直接装底盘的尿素泵,这种问题就会很常见。
2.卡友:车跑一段时间,就开始降扭了,尿素还有,尿素罐有少量杂质?
小维:这种问题和刚才说的故障坏的地方是一样的,主要是因为滤网堵塞,尿素泵的吸液能力下降,中和尾气的能力下降,NO值超标开始降扭。
3.卡友:车在启动或者清空的时候,仪表板报故障?
小维:车在启动和清空的时候报故障,说明泵内部的旁通阀有问题,这个问题对泵的影响不是很大,不过在严冬影响相对来讲就会严重点,这中问题主要是尿素泵清空的环节完成不了。
博世尿素泵
4.卡友:尿素泵不吸液什么原因啊?
小维:博世尿素泵不吸液是常事,主要是高压对电磁换向阀的冲压导致弹簧的弹力不足引起的,尿素泵在不吸液,则把换向阀拆下来,换下弹簧,再把电机下的单向阀膜片清晰下就可以了。
天纳克尿素泵
5.卡友:尿素泵时好时坏,有没有解决的办法?
小维:这种问题常见于天纳克1.0上,一般是电机后边2条线线虚引起的,可以用帮扎带把线固定到一定的位置,就可以解决。
6.卡友:新的尿素泵,工作没几天就坏掉了,怎么回事?
小维:天纳克电机坏是天纳克1.5代和天纳克6.0代普遍的问题,新泵工作没几天也不吸液了,很正常,都是因为电机引起的,更换新的电机就可以解决。
依米泰克尿素泵
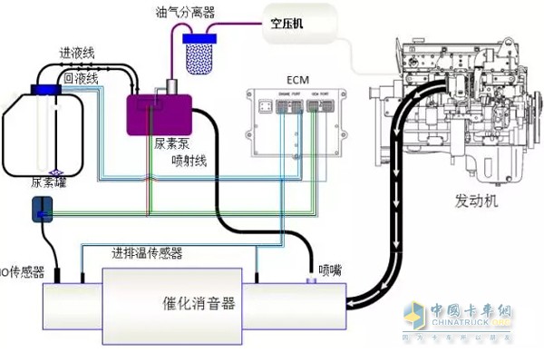
7.卡友:尿素消耗多, 尿素泵有问题吗?
小维:用这个图片来说明,尿素泵尿素消耗多;一般不是尿素泵的问题,尿素泵的喷射量受ECM控制,尿素泵仅仅起到执行的命令;当NO传感器读值偏高,发动机排量超标,催化消音器催化不完全都会影响尿素泵喷射量大;

尿素与发动机工作流程
8.卡友:显示空气电磁阀开路,尿素泵问题,还是线束问题?
小维:空气电磁阀参数: 电压:12V 电阻:12欧
方法一:空气电磁阀接头数值1接正极,数值2接负极,用可调电源电压调到9-12V,看尿素泵空气电磁阀线圈是否可以打开?如果可以打开,说明线束有问题;
方法二:用设备把线束连接到尿素泵上,30S内设备是否报空气电磁阀开路,如果没有故障出现,这说明线束有问题;
9.卡友:接通电源,电机持续工作半分钟,泵就不工作,是不是电机有问题?
小维:当听到电机短时间工作,且听起来无力时,标明电机转动的某个部位出现问题,因为依米泰克单机是步进电机,工作很长时间不是问题,出尿素泵漏液腐蚀电机除外;用设备检测下尿素泵,点击预注建压,10S内报出电机驱动故障,这标明转动轴上的磁铁磁力不足,或者电路板上的感应芯片损坏;
10.卡友:尿素泵漏气怎么办?
小维:尿素泵漏液一般是从空气电磁阀间隙漏出来的,尿素泵在车上跑了很久,这种情况是空气电磁阀损坏,不能维修空气电磁阀,只能更换新的空气电磁阀;损坏的最主要的原因是因为车长时间为更换油气分离器,杂质和油渍进入了电磁阀,使其腐蚀,如果尿素泵本来不漏气,维修后尿素泵开始漏气,这主要是空气电磁阀下的密封圈或者空气开关为装好导致的,需要认真装配;
京公网安备11010202008536号